Modern Web Observability in Home Lab
Monitoring a self-hosted stack in home lab isn’t just about uptimes, it’s about knowing exactly who is knocking on your digital door. Also, I’m a datanerd and I like to collect data to analyze it later. After refining my setup, I’ve moved from basic text logs to a fully enriched, geographical observability dashboard using the PLG stack (Promtail, Loki, Grafana).
I’ll show you how to make a Nginx gateway that logs JSON with GeoIP data and visualizes it on a Grafana.
The Architecture #
Nginx + PLG Stack
- Nginx identifies the visitor’s location using MaxMind databases and logs it as JSON
- Promtail ships these JSON objects to Loki
- Loki 3.0 handles the storage and retention
- Grafana parses the coordinates and plots them in real-time
Step 1: Nginx JSON Logging & GeoIP #
Standard Nginx logs are hard to parse. Switching to JSON makes them machine-readable. By integrating the libnginx-mod-http-geoip2 module and MaxMind databases, we can inject location data directly into every log line.
Nginx configuration #
First, we need the libnginx-mod-http-geoip2 module.
In my /etc/nginx/nginx.conf, I defined a specific JSON format:
1geoip2 /etc/nginx/geo/GeoLite2-Country.mmdb {
2 auto_reload 5m;
3 $geoip2_data_country_code country iso_code;
4}
5
6geoip2 /etc/nginx/geo/GeoLite2-City.mmdb {
7 auto_reload 5m;
8 $geoip2_data_city_name city names en;
9 $geoip2_data_latitude location latitude;
10 $geoip2_data_longitude location longitude;
11 $geoip2_data_country_code country iso_code;
12}
13
14log_format json escape=json '{'
15 '"time_local": "$time_local", '
16 '"remote_addr": "$remote_addr", '
17 '"request_uri": "$request_uri", '
18 '"status": "$status", '
19 '"server_name": "$server_name", '
20 '"request_time": "$request_time", '
21 '"request_method": "$request_method", '
22 '"bytes_sent": "$bytes_sent", '
23 '"http_host": "$http_host", '
24 '"http_x_forwarded_for": "$http_x_forwarded_for", '
25 '"http_cookie": "$http_cookie", '
26 '"server_protocol": "$server_protocol", '
27 '"upstream_addr": "$upstream_addr", '
28 '"upstream_response_time": "$upstream_response_time", '
29 '"ssl_protocol": "$ssl_protocol", '
30 '"ssl_cipher": "$ssl_cipher", '
31 '"http_user_agent": "$http_user_agent", '
32 '"remote_user": "$remote_user", '
33 '"geoip_country_code": "$geoip2_data_country_code", '
34 '"geoip_city_name": "$geoip2_data_city_name", '
35 '"geoip_lat": "$geoip2_data_latitude", '
36 '"geoip_lon": "$geoip2_data_longitude"'
37'}';
38
39access_log /var/log/nginx/access.log json;
Step 2: Loki #
Loki is our log storage. Running on a small server (like a 5GB LXC container) means you can’t keep logs forever. Loki 3.x introduced a strict but efficient Compactor to manage disk space.
Here is my optimized config.yml for 14day retention:
1auth_enabled: false # setup auth on nginx if needed
2
3server:
4 http_listen_port: 3100
5 grpc_listen_port: 9096
6
7common:
8 instance_addr: 127.0.0.1
9 path_prefix: /var/lib/loki
10 storage:
11 filesystem:
12 chunks_directory: /var/lib/loki/chunks
13 rules_directory: /var/lib/loki/rules
14 replication_factor: 1
15 ring:
16 kvstore:
17 store: inmemory
18
19compactor:
20 working_directory: /var/lib/loki/compactor
21 compaction_interval: 10m
22 retention_enabled: true
23 retention_delete_delay: 2h
24 retention_delete_worker_count: 50
25 delete_request_store: filesystem
26
27limits_config:
28 retention_period: 14d
29 max_entries_limit_per_query: 5000
30 ingestion_rate_mb: 4
31 ingestion_burst_size_mb: 8
32
33table_manager:
34 retention_deletes_enabled: true
35 retention_period: 14d
36
37query_range:
38 results_cache:
39 cache:
40 embedded_cache:
41 enabled: true
42 max_size_mb: 100
43
44schema_config:
45 configs:
46 - from: 2020-10-24
47 store: tsdb
48 object_store: filesystem
49 schema: v13
50 index:
51 prefix: index_
52 period: 24h
53
54ruler:
55 alertmanager_url: http://localhost:9093
56
57frontend:
58 encoding: protobuf
Step 3: Promtail #
Promtail watches the /var/log/nginx/access.log file. Its job is to detect the JSON structure and passes it to Loki.
1server:
2 http_listen_port: 9080
3 grpc_listen_port: 0
4
5positions:
6 filename: /var/lib/promtail/positions.yaml
7
8clients:
9 - url: http://grafana.local:3100/loki/api/v1/push
10
11scrape_configs:
12- job_name: nginx_json
13 static_configs:
14 - targets:
15 - localhost
16 labels:
17 job: nginx
18 host: nginx.local
19 __path__: /var/log/nginx/access.log
20
21 pipeline_stages:
22 - json:
23 expressions:
24 time_local: time_local
25 status: status
26 request_method: request_method
27 server_name: server_name
28
29 - timestamp:
30 source: time_local
31 format: "02/Jan/2006:15:04:05 -0700"
32
33 - labels:
34 status:
35 request_method:
36 server_name:
Step 4: Visualize with Grafana #
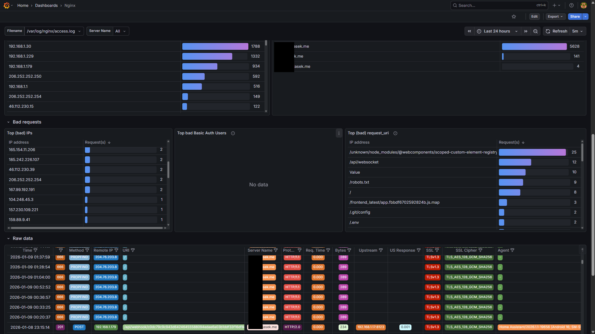
If you have a Grafana instance, you can add a new data source pointing to Loki and create a dashboard. It’s good to explore the data in explore tab first.
You can download my Grafana Dashboard JSON here. It’s a variation of https://grafana.com/grafana/dashboards/12559-loki-nginx-service-mesh-json-version/.
What i find great in this dashboard is table data explorer, which makes browsing through the data easy due to colored values and ability to filter data live.